主播换了个美甲,人群就从新锐白领就变成了学生党。
原因很简单,画面的每个细节,都影响着流量走向,「跑偏」很正常。
重要的是,如何调整内容,让算法帮我们找到“对的人”?

过去的广告投放,就像发传单,你选择某个地方、认准某个性别、年龄抑或其他「属性」的人,把传单塞到对方手上。
现在的全域推广,算法就像一个便利店老板。他每天观察客人的购物习惯,什么时候来、通常买些什么、目光在哪种包装上停留、曾为哪个IP立牌(KOL)驻足……
然后,他会为每位客人,选一张最可能触动他/她的海报。
品牌投放素材,其实就是给这个“老板”提供海报。
一个美妆品牌,做了地铁通勤场景下,如何快速补妆的素材,算法会推给打工人;发布一条户外露营场景的视频,则会推送给户外爱好者。你提供的素材越多样,算法就越能帮你找到潜在客户。
但找到人之后,还要解决「怎么说」的问题。
如果内容本身前后脱节,或与直播间感受不一致,再精准的推送也难以转化。这就需要在多元化的基础上,进一步做到「内容一体化」。
一方面,素材内容的前后要一体化。
比如「高速吹风筒」的一条素材开头,有一只大金毛跳来跳去,这条素材极高概率会推给养宠人群,后面的产品卖点要如何展开呢?
讲促销机制或功能参数,都未必能说服养宠人,应该说的是“冷风速干、不伤宝宝”。
另一方面,从素材到直播间,营销全链路也需要一体化。
最怕素材和直播各说各的。比如,短视频拍的是“精致氛围感”,但直播间场景和话术,都围绕小镇青年来设计。那即使短视频素材吸引来新的潜客,也无法留住。
过去,你的生意可能只触达了那些“有明确需求且偏好清晰”的消费者。
这其实还是在一个有限的存量市场里来竞争,导致无论单次投放的ROI看起来多高,整体的利润空间始终偏窄。
而更多潜在人群——比如有需求但还没接触过你的品牌,或者尚未形成明确偏好的人,都被忽略了。
但生意要盘活,关键在于能否找到新增量。
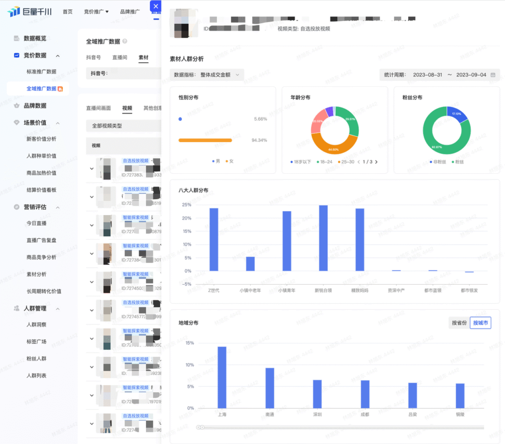
如果你感觉流量不对劲,别急着调整计划,先去千川后台看看数据。
重点对比素材的“展示人群”“点击人群”和“成交人群”画像:
图源:巨量千川
三类人群特征接近,恭喜你,你的内容方向没跑偏,算法帮你找对了人。
反之,则要从素材来找找原因了。
观看人群不精准,问题一般出在开头。
调整素材前3秒的文案和画面,让素材更快找到对的人。
如果是点击或成交人群对不上,问题一般出在卖点表达上:或者卖点顺序不对,或者需求挖得不够深,没戳到真痛点。
这时就要调整你的讲解逻辑。
举个例子,一款静音吸尘器,想打动被噪音困扰的宝妈。
如果你一上来就强调“续航长、吸力大”,很难打动她。
但如果换个场景——“宝宝浅睡半小时,用它就能悄悄搞定全屋卫生”,效果会截然不同。
一条素材能持续跑量,往往是它勾起了一些人的兴趣。想追投这批人群,你需要先琢磨明白它打动了谁。
从内容来分析,看这条视频的整体情境、叙事风格、场景设置、主角形象,它天然更适合哪类人,谁会在这种情境下关注你的产品。
其次,找出打动TA们的关键帧。围绕这些关键帧去做内容复用。
最后再考虑,让这拨人从心动到下单,还差哪一口气。是想看更多真实使用场景,还是晒出检测报告让人彻底放心?
结合待办任务理论(Jobs-to-be-done,消费者购买产品和服务是为了让它们帮助完成生活中的某些任务),把这些待办清单理清楚,新素材的脚本方向就有了。
这时你会问了:
20条爆款,200个画面,一个个看吗?
拆解吸引受众的关键帧,具体看什么数据?
如果是KOL种草素材,拆解的依据是什么?
别急。
既然打不过算法,不如直接加入它——让 AI 去解读。
你可以把你的跑量素材,丢进创意管家来拆解看看,再用下面的指令来分层拆解:

首先,你可以让 AI 帮你分析其吸引到的用户画像特征:
素材潜在用户画像洞察。

图源:创意管家-指令中心
筛选你想重点触达的人群。
让 AI 找出打动TA们的关键帧:围绕该目标人群画像,你印象最深刻的关键画面/关键帧是哪些?
第三步,要点捋清楚之后,那追投这部分人群的话,还需要提供什么信息:
如果要说服这些人购买XXX(你的产品),参考待办任务理论,可以提供哪些待办任务?
拿到待办任务,还可以把你的卖点喂给它,让 AI 看看跟你的卖点怎么结合。
后面的工作就水到渠成了,你可以从中筛选合适的方向,看看自己的成片库里有没有拍摄过的片段,也可以让 AI 给你口播脚本的参考。
全域推广下,好的内容能帮算法找到对的人,对的人群又能反哺内容优化。
下次人群跑偏,也许需要先琢磨一下,内容里的什么信息让算法会错了意。





